










Btx Scalper Final Trial Day15
Please note that cBot may take some time to execute trades as it waits for the right market conditions and the parameters defined in its logic to be met. Preferred M1/M5/
"RECOMMENDED and Best Symbol EURUSD- M1_M5"
🇬🇧 ENGLISH – c Trader Store Description
BTX Scalper PRO
Advanced ATR-Based Scalping Robot for c Trader
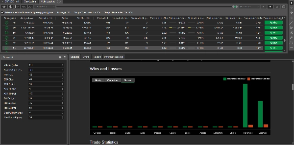
BTX Scalper PRO is a professional automated trading robot designed for scalping on Forex markets, with a primary focus on EURUSD.
It combines trend-following logic, controlled pullback entries, and adaptive volatility management to achieve stable and optimizable results.
This c Bot is suitable for both beginners and experienced traders, thanks to its clean logic and fully configurable parameters.
🔹 Key Features
- Trend detection using Fast & Slow EMAs
- Pullback-based entries (no chasing the price)
- ATR-based dynamic Take Profit
- Optional Stop Loss (can be enabled or disabled)
- RSI momentum filter to reduce false signals
- Spread filter for safer execution
- One position per symbol (overtrading protection)
- Optimized for EURUSD (M1)
🔹 Recommended Markets & Timeframes
- EURUSD – M1 (primary)
- GBPUSD – M1 (advanced users)
- XAUUSD – M5 (high volatility)
🔹 Risk Management
- Fully adjustable position size
- ATR-based exit logic adapts to market volatility
- Stop Loss can be disabled for advanced exit strategies (e.g. trailing or manual management)
⚠️ Trading involves risk. Past performance does not guarantee future results.
⚠️ DISCLAIMER – ENGLISH
Risk Disclaimer
Trading Forex, CFDs, and other leveraged financial instruments involves a high level of risk and may not be suitable for all investors.
There is a possibility that you may sustain a loss of some or all of your invested capital. Therefore, you should not invest money that you cannot afford to lose.
This c Bot is provided for educational and informational purposes only and does not constitute financial advice, investment advice, or a recommendation to buy or sell any financial instrument.
Past performance, back tests, or optimizations do not guarantee future results. Market conditions can change rapidly, and automated strategies may perform differently in live trading.
The user is solely responsible for:
- Selecting appropriate settings and parameters
- Managing risk and position sizing
- Monitoring the robot during live trading
By using this c Bot, you acknowledge that the developer cannot be held responsible for any losses, damages, or missed opportunities resulting from the use of this software.





























![「[Fx4U] CADJPY - Price Action」ロゴ](https://market-prod-23f4d22-e289.s3.amazonaws.com/4db7321a-2fe1-4938-816f-77687654eb22_Wallpaper.jpg)





