









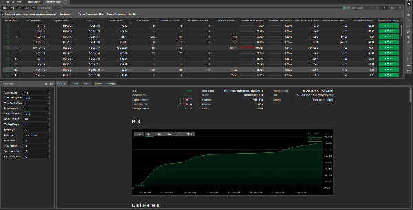
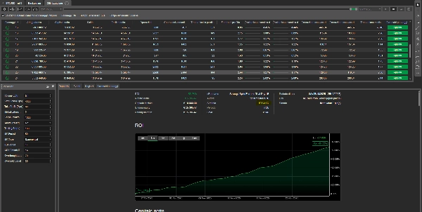
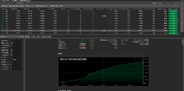
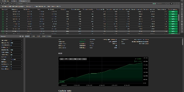
Strategia spike Estremo Live
Please note that cBot may take some time to execute trades as it waits for the right market conditions and the parameters defined in its logic to be met.
Advanced Trading Bot with Dynamic Trend Management and Integrated Protections
Strategy Spike Extreme is a sophisticated algorithmic trading system that combines multiple strategies to maximize profit opportunities in financial markets. Designed for experienced traders seeking a systematic approach to trading.
🚀 KEY FEATURES
Multi-Strategy System
- Trend Following: Trend detection with MA and ADX
- Momentum Trading: RSI confirmation to avoid overbought/oversold zones
- Smart Pyramiding: Position sizing increase in strong trends with multiplier
Advanced Risk Management
- Dynamic Stop Loss and Take Profit
- Optional Trailing Stop to protect profits
- Automatic global closure at profit target
- Customizable global profit threshold
Integrated Indicators
- Moving Average (Customizable period and type)
- RSI for market condition identification
- ADX/DMS for trend strength confirmation
⚙️ CONFIGURABLE PARAMETERS
- Position sizing and pyramiding multiplier
- Stop Loss/Take Profit in pips
- Global profit threshold in dollars
- Customizable indicator periods and levels
- Activable Trailing Stop
🛡️ INTEGRATED PROTECTIONS
- Position exposure control
- Automatic drawdown management
- Emergency global closure system
⚠️ IMPORTANT: Initial use on DEMO account is recommended to familiarize with the bot's strategies.
🏷️ KEYWORDS/TAGS
Italiano:
trading algoritmico, bot automatico, trend following, pyramiding, gestione rischio, ADX, RSI, moving average, cTrader, forex, indici, commodities
English:
algorithmic trading, auto trading bot, trend following, pyramiding, risk management, ADX, RSI, moving average, cTrader, forex, indices, commodities
Bot di Trading Avanzato con Gestione Trend Dinamica e Protezioni Integrate
Strategy Spike Extreme è un sistema di trading algoritmico sofisticato che combina multiple strategie per massimizzare le opportunità di profitto nei mercati finanziari. Progettato per trader esperti che cercano un approccio sistematico al trading.
🚀 CARATTERISTICHE PRINCIPALI
Sistema Multi-Strategy
- Trend Following: Rilevamento trend con MA e ADX
- Momentum Trading: Conferma con RSI per evitare zone di ipercomprato/ipervenduto
- Pyramiding Intelligente: Aumento posizioni in trend forti con moltiplicatore dimensioni
Gestione Risk Avanzata
- Stop Loss e Take Profit dinamici
- Trailing Stop opzionale per proteggere i profitti
- Chiusura globale automatica al raggiungimento target di profitto
- Soglia di profitto globale personalizzabile
Indicatori Integrati
- Moving Average (Personalizzabile periodo e tipo)
- RSI per identificare condizioni di mercato
- ADX/DMS per conferma forza trend
⚙️ PARAMETRI CONFIGURABILI
- Dimensioni posizione e moltiplicatore pyramiding
- Stop Loss/Take Profit in pips
- Soglia profitto globale in dollari
- Periodi e livelli indicatori personalizzabili
- Trailing Stop attivabile
🛡️ PROTEZIONI INTEGRATE
- Controllo esposizione posizioni
- Gestione drawdown automatica
- Sistema di emergenza per chiusura globale
⚠️ IMPORTANTE: Si raccomanda l'uso iniziale su conto DEMO per familiarizzare con le strategie del bot.
⚠️ COMPREHENSIVE RISK WARNING
Trading financial markets on margin carries a high level of risk and may not be suitable for all investors.
Disclaimer
Risk Warning: Derivatives trading carries a high level of risk to your capital and you should only trade with money you can afford to lose. Derivatives trading may not be suitable for all investors, so please ensure you fully understand the risks involved and seek independent advice if necessary.



















.png)











.png)
 (1).png)


.png)