









Bitcoin DCA Executor
14-Day Free Trial Included! DEMO
Please note that c Bot may take some time to execute trades as it waits for the right market conditions and the parameters defined in its logic to be met.
BITCOIN DCA EXECUTOR - Dollar Cost Averaging Bot for Bitcoin
📊 General Description
Bitcoin DCA Executor is an automated trading bot specifically designed to execute Dollar Cost Averaging (DCA) strategies on Bitcoin and other cryptocurrencies. The bot allows you to invest fixed amounts at regular intervals, accumulating positions over time with advanced risk management features.
⚙️ Configuration Parameters
Section 1: Base Configuration
- Symbol: Trading pair (e.g., BTCUSD, BTCEUR)
- Trade Direction: Order direction (Buy, Sell, Both)
- Enable Trading: Enable/disable trading
- Execute on Start: Executes an order on bot startup
Section 2: Volume Management
- Volume Mode: Volume calculation method
- Fixed UNITS: Fixed volume in units
- Fixed BTC: Fixed volume in Bitcoin
- Fixed Fiat: Fixed investment in fiat currency
- Percentage of Balance: Percentage of account balance
- Auto Adjust to Min: Automatically adjusts to minimum volume
- Min/Max Volume Units: Customizable volume limits
Section 3: Stop Loss
- SL Mode: Pips, Percentage or Price Offset
- SL Percent: Stop Loss percentage (default: 1.5%)
- Trailing Stop: Automatic profit protection
Section 4: Take Profit
- TP Mode: Pips, Percentage, Price Offset or Risk/Reward
- TP Percent: Take Profit percentage (default: 3.0%)
- Risk/Reward Ratio: Risk/reward ratio (default: 1:2)
Section 5: Filters & Controls
- Max Spread: Maximum spread control
- Max Positions: Total and per-direction position limits
Section 6: Timer
- Timer Minutes: Interval between executions (default: 60 minutes)
- Max Executions: Maximum execution limit
Section 7: Indicators
- RSI Filter: Relative Strength Index filter
- MA Filter: Moving Average filter
- Min Indicators to Confirm: Minimum number of confirmations required
📈 Recommended Configuration for BTCUSD and BTCEUR
For BTCUSD (High Volatility)
text
Volume Mode: Fixed Fiat (e.g., 10 USD)
SL Percent: 2.0%
TP Percent: 4.0%
Use Trailing Stop: true
Trailing Activation: 0.5%
Timer Minutes: 120 (2 hours)
Max Positions Total: 3
For BTCEUR (Medium Volatility)
text
Volume Mode: Fixed Fiat (e.g., 10 EUR)
SL Percent: 1.5%
TP Percent: 3.0%
Use Risk/Reward: true
Risk/Reward Ratio: 2.0
Timer Minutes: 60 (1 hour)
Max Positions Total: 4
🎯 Key Features
✅ Automated Dollar Cost Averaging: Invest fixed amounts at regular intervals
✅ Dual Direction: Support for both LONG and SHORT positions
✅ Advanced Risk Management: Configurable Stop Loss, Take Profit, and Trailing Stop
✅ Multi-Indicator Filters: RSI, MA for signal confirmation
✅ Volume Adaptation: Automatic calculation based on units, BTC, or fiat
✅ Spread Control: Avoids executions with excessive spreads
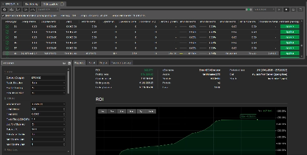
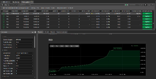
✅ Real-Time Statistics: Profit Factor, Win Rate, and performance tracking
⚠️ IMPORTANT DISCLAIMER
RISK OF FINANCIAL LOSS
Trading cryptocurrencies like Bitcoin involves a high level of risk and may not be suitable for all investors. The high volatility of crypto markets can result in significant losses in a short period.
Before using this bot, carefully consider:
- Capital at Risk: Only invest capital you can afford to lose
- Volatility: Bitcoin can experience price swings of 10-20% within hours
- Leverage: Using leverage amplifies both profits and losses
- Backtest vs Reality: Past performance does not guarantee future results
- Configuration: Incorrect parameters can accelerate losses
📋 System Requirements
BITCOIN DCA EXECUTOR - Dollar Cost Averaging Bot for Bitcoin
📊 Descrizione Generale
Bitcoin DCA Executor è un bot di trading automatizzato progettato specificamente per eseguire strategie di Dollar Cost Averaging (DCA) su Bitcoin e altre criptovalute. Il bot consente di investire importi fissi a intervalli regolari, accumulando posizioni nel tempo con una gestione avanzata del rischio.
⚙️ Configurazione e Parametri
Sezione 1: Configurazione Base
- Symbol: Coppia di trading (es. BTCUSD, BTCEUR)
- Trade Direction: Direzione degli ordini (Buy, Sell, Both)
- Enable Trading: Abilita/disabilita il trading
- Execute on Start: Esegue un ordine all'avvio del bot
Sezione 2: Gestione Volume
- Volume Mode: Modalità di calcolo volume
- Fixed UNITS: Volume fisso in units
- Fixed BTC: Volume fisso in Bitcoin
- Fixed Fiat: Investimento fisso in valuta fiat
- Percentage of Balance: Percentuale del balance
- Auto Adjust to Min: Adatta automaticamente al volume minimo
- Min/Max Volume Units: Limiti personalizzabili
Sezione 3: Stop Loss
- SL Mode: Pips, Percentuale o Price Offset
- SL Percent: Stop Loss percentuale (default: 1.5%)
- Trailing Stop: Protezione profitti automatica
Sezione 4: Take Profit
- TP Mode: Pips, Percentuale, Price Offset o Risk/Reward
- TP Percent: Take Profit percentuale (default: 3.0%)
- Risk/Reward Ratio: Rapporto rischio/rendimento (default: 1:2)
Sezione 5: Filtri e Controlli
- Max Spread: Controllo spread massimo
- Max Positions: Limite posizioni totali e per direzione
Sezione 6: Timer
- Timer Minutes: Intervallo tra esecuzioni (default: 60 minuti)
- Max Executions: Limite massimo esecuzioni
Sezione 7: Indicatori
- RSI Filter: Filtro Relative Strength Index
- MA Filter: Filtro Moving Average
- Min Indicators to Confirm: Numero minimo di conferme
📈 Configurazione Consigliata per BTCUSD e BTCEUR
Per BTCUSD (Alta Volatilità)
text
Volume Mode: Fixed Fiat (es. 10 USD)
SL Percent: 2.0%
TP Percent: 4.0%
Use Trailing Stop: true
Trailing Activation: 0.5%
Timer Minutes: 120 (2 ore)
Max Positions Total: 3
Per BTCEUR (Volatilità Media)
text
Volume Mode: Fixed Fiat (es. 10 EUR)
SL Percent: 1.5%
TP Percent: 3.0%
Use Risk/Reward: true
Risk/Reward Ratio: 2.0
Timer Minutes: 60 (1 ora)
Max Positions Total: 4
🎯 Caratteristiche Principali
✅ Dollar Cost Averaging Automatizzato: Investi importi fissi a intervalli regolari
✅ Doppia Direzione: Supporto per posizioni sia LONG che SHORT
✅ Gestione Rischio Avanzata: Stop Loss, Take Profit e Trailing Stop configurabili
✅ Filtri Multi-Indicatore: RSI, MA per confermare i segnali
✅ Adattamento Volume: Calcolo automatico basato su units, BTC o fiat
✅ Controllo Spread: Evita esecuzioni con spread eccessivi
✅ Statistiche in Tempo Reale: Profit Factor, Win Rate e performance tracking
⚠️ DISCLAIMER IMPORTANTE
RISCHIO DI PERDITA FINANZIARIA
Il trading di criptovalute come Bitcoin comporta un alto livello di rischio e potrebbe non essere adatto a tutti gli investitori. L'elevata volatilità dei mercati crypto può comportare perdite significative in breve tempo.
Prima di utilizzare questo bot, considera attentamente:
- Capitale a Rischio: Investi solo capitale che puoi permetterti di perdere
- Volatilità: Bitcoin può subire variazioni di prezzo del 10-20% in poche ore
- Leva Finanziaria: L'uso della leva amplifica sia i profitti che le perdite
- Backtest vs Realtà: I risultati passati non garantiscono performance future
- Configurazione: Parametri errati possono causare perdite accelerare
Questo software è fornito "AS IS", senza garanzie di alcun tipo. L'utente si assume la piena responsabilità delle proprie decisioni di trading e delle eventuali perdite finanziarie.












 (11).png)










