
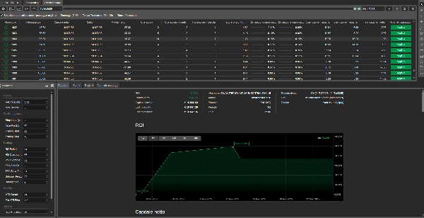
DUAL TRENDLINE XAUUSD TRIAL DAY 15
cBot
Version 1.0, Nov 2025
Windows, Mac, Mobile, Web

DUAL TRENDLINE XAUUSD TRIAL DAY 15
Trading profile
0.0
Reviews: 0
Customer reviews
No reviews for this product yet. Already tried it? Be the first to tell others!
NAS100
XAUUSD
Forex
EURUSD
GBPUSD
More from this author
You may also like
6
Sales
1.29K
Free installs



















